欢迎访问  AutodataMAX -  麦克斯自动化,为您创造无限可能!        17773127217@163.com

           


   

 LabVIEW程序定制开发


        LabVIEW是一种图形化编程环境,工程师可使用该环境来开发自动化应用、HMI、研究、仿真验证和生产控制系统。


一、LabVIEW的应用

        LabVIEW一直是自动化工程师开发自动化系统的优选工具。它包含专业的编程方式、工业控制和硬件支持,可以降低风险,自信地进行创新。可通过各种工业通信协议(如EtherCAT、TCP/IP和Modbus)连接第三方设备。



      各领域的应用:


以下是LabVIEW软件的典型应用,说明了它的应用广泛和运行可靠 :

1、西门子VAI VANTAGE系统;


2、Honyewell AGC/AFC控制系统;


3、FATA Hunter AGC/AFC HMI系统;


4、还有其他的一些控制系统,比如一控HMI等;


二、LabVIEW的优点:

1、快速软件或程序设计开发,缩短产品开发时间;

        根据一些项目统计,完成一个功能类似的大型应用软件,使用LabVIEW开发时间是C开所需时间的1/5左右。可以优先考虑使用,以缩短开发时间。


2、无缝连接第三方设备和监控系统

        LabVIEW可以充当网关,通过各种可支持的工业通信协议(如EtherCAT、以太网/IP、Modbus、OPC UA)集成各种现有设备、PLC和控制单元。


3、快速创建基于web的用户界面

        LabVIEW Web模块通过拖放式工程UI设计、直观的通信机制和安全的托管选项,简化了基于Web的用户界面的设计和部署,可让用户远程查看过程数据。


4、简化分布式系统的部署和复制

        LabVIEW提供了直观的API和复制工具,可对连接的设备、软件部署和系统诊断进行大规模协调,在开发环境中直接简化了部署和系统管理任务。


5、仿真模拟

        LabVIEW包含了多种多样的数学运算函数,特别适合进行模拟、仿真、原型设计等工作。用LabVIEW搭建仿真原型,验证设计的合理性,找到潜在的问题。


三、我们与LabVIEW

      LabVIEW高效的开发速度和可靠的稳定运行,所以一直是自动化工程师开发优选工具。 我们具有多年Labview的开发经验,已开发多套自动化控制系统,运行稳定可靠,主要示例如下:

1、冷轧二数据专家系统



2、铸轧二数据专家系统



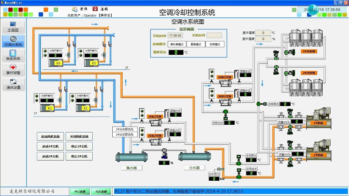
3、空调冷却控制系统(定制版)


4、机器视觉控制系统


5、LabVIEW+Excel



6、LabVIEW+WEB


     

   项目很多,就不一一列举,联系我们,期待与您的合作!


数据专家系统

Labview开发的数据专家系统,适用于生产数据分析,报表自动生成,工艺生产管理等场合

Office自动化

实现自动数据处理,报表自动生成,模版控制,数据导入等操作

数据链接

生产过程数据与L2\L3、WEB、数据库(Mysql、SQLServer)进行互连,数据链接、桥接、通讯